👋 카카오톡 1:1 문의하기
logo
|
Blog
  • Chatgpt에게 물어보기
  • GEO 체크 리스트
  • 데모 미팅
온더 AI 무료체험
GEO 핵심 전략

마케터 필독! GEO 뜻부터 필수 개념까지 총정리

이제 마케터는 검색 결과 상단 노출을 목표로 잡아서는 안 됩니다. AI 검색 엔진이 신뢰하고, 직접 답변의 근거로 활용할 수 있는 콘텐츠를 목표료 해야 하는데요. 그렇다면 마케터는 어떤 성과 지표를 잡고 움직여야 할까요? GEO 뜻부터 필수 개념까지 총 정리 공유합니다.
온더 AI | 로이's avatar
온더 AI | 로이
Jan 19, 2026
마케터 필독! GEO 뜻부터 필수 개념까지 총정리
Contents
마케터가 지금 당장 GEO를 공부해야 하는 이유반드시 알고 가야 할 SEO GEO 필수 개념GEO를 위한 '플러스 알파' 핵심 용어GEO 성과 측정을 위한 새로운 지표AI 인용률(Citation Rate):AI 크롤러 트래픽(AI Crawler Traffic)검색을 기다리지 말고 AI에 인용되는 콘텐츠 만들기

마케터가 지금 당장 GEO를 공부해야 하는 이유

검색엔진이 활성화된 이후, 마케터에게 SEO(Search Engine Optimization), 즉 검색엔진 최적화는 늘 핵심 과제였죠. 키워드 공략부터 테크니컬 SEO, 백링크, 메타태그까지 구글, 네이버 등 주요 웹사이트의 키워드 검색 결과에 상위 노출되기 위해 마케터들은 오랜 시간 공을 들여 왔는데요.

생성형 AI의 등장으로 사용자의 행태가 달라지면서 마케터의 행동도 달라져야 할 때가 왔어요. 사람들은 더 이상 키워드를 입력하고, 수많은 웹페이지를 오가며 정보를 수집하지 않죠. AI가 요약·정리해 주는 답변을 바로 받아보길 원합니다. 탐색을 생략하고 곧바로 결과를 얻을 수 있는 경험을 선호하게 된 것이죠.

마케터가 지금 당장 GEO를 공부해야 하는 이유

따라서 이제 마케터도 검색 결과 상단 노출을 목표로 잡아서는 안 됩니다. AI 검색 엔진이 신뢰하고, 직접 답변의 근거로 활용할 수 있는 콘텐츠를 목표료 해야 하는데요. 그렇다면 마케터는 어떤 성과 지표를 잡고 움직여야 할까요?

지금부터 마케터라면 반드시 알아야 할 GEO의 핵심 개념부터 성과 측정 지표까지,
AI 시대의 새로운 검색 문법을 하나씩 살펴보겠습니다.

반드시 알고 가야 할 SEO GEO 필수 개념

일단 SEO와 GEO의 개념을 정확히 짚어보는 데서 시작할게요.

  • SEO(Search Engine Optimization): 검색엔진 알고리즘에 맞춰 우리 웹사이트를 상단에 노출시키는 기술입니다. 사용자가 특정 키워드를 검색했을 때 "우리 사이트로 직접 클릭해서 들어오게" 만드는 것이 목표입니다.

  • GEO Generative Engine Optimization): 챗GPT, 퍼플렉시티 같은 생성형 AI 엔진의 학습 및 답변 방식에 최적화하는 기술입니다. 사용자가 질문했을 때 AI가 "우리 콘텐츠를 채택하고 인용하게" 만드는 것이 목표입니다.

SEO vs. GEO

SEO GEO에 대해 더 자세히 알고 싶다면 이 콘텐츠를 참고해 보세요
👉  '제로 클릭' 시대에 살아남는 GEO SEO 공존 전략

다음으로 필수 개념을 설명해 볼게요.

  • SERP(Search Engine Results Page): 사용자가 검색 엔진에 특정 키워드를 입력했을 때 나타나는 검색 결과 페이지예요. SEO가 중요할 때는 SERP에 어떻게 노출되느냐가 중요했어요.

  • 메타 데이터(Meta Data): 검색 로봇이나 AI 모델이 페이지를 읽을 때 가장 먼저 확인하는 '데이터를 위한 데이터'입니다. HTML 코드 내의 <title> 태그와 <meta description>이 대표적입니다. AI는 이 데이터를 통해 "이 페이지는 무엇을 말하려는 것이구나"라고 1차 판단을 내립니다.

  • 제로 클릭(Zero-Click): 사용자가 다른 페이지를 클릭해 들어가지 않고 AI의 답변만으로 정보를 얻는 현상이에요. 이 현상 때문에 AI 답변 내 인용되는 GEO가 중요해졌죠.

  • E-E-A-T: 구글의 품질 평가 기준인 경험(Experience), 전문성(Expertise), 권위성(Authoritativeness), 신뢰성(Trustworthiness)의 약자예요.

GEO를 위한 '플러스 알파' 핵심 용어

콘텐츠의 전문성을 한 단계 높이기 위해 실무에서 반드시 활용해야 할 개념들이에요.

  • 엔티티(Entity): AI는 단어를 단순한 텍스트로 보지 않고, 서로 연결된 '개체(Entity)'로 인식합니다. 예를 들어 '애플'이라는 단어를 들었을 때 AI는 먹는 과일인지, IT 기업인지 주변 맥락을 통해 파악하죠.

  • LLM 인덱싱(LLM Indexing): 대규모 언어 모델이 내 콘텐츠를 단순한 외부 검색 결과가 아니라 자신의 '지식' 자체로 학습하게 만드는 과정입니다. AI가 실시간으로 웹을 뒤져서 찾는 게 아니라, 이미 알고 있는 지식으로 답변하게 만들 때 핵심이 되는 개념이에요.

  • 스키마 마크업(Schema Markup): 우리가 멋지다고 생각하는 웹사이트도 AI에겐 거대한 코드 덩어리에 불과해요. 스키마 마크업은 웹사이트 정보를 AI가 기계적으로 읽을 수 있게 돕는 '표준 규격'입니다. AI에게 우리 콘텐츠를 친절하게 설명해 주는 번역기 역할을 합니다.

  • RAG(검색 증강 생성): AI는 자신이 배운 지식에 한계가 있을 때 외부 데이터를 참조하는데, 이를 RAG(Retrieval-Augmented Generation)라고 합니다. 우리 데이터가 AI의 핵심 참조 자료가 되도록 구조화하는 것이 핵심이에요.

  • 시맨틱 클러스터링: AI는 단편적인 글 하나보다 특정 주제에 대해 얼마나 깊고 넓게 다루고 있는지를 보고 그 사이트의 권위를 판단합니다. 따라서 파편화된 정보가 아닌 '체계적인 지식'을 제공해야 AI의 선택을 받을 수 있습니다.

GEO 마케팅 트렌드를 공유 받아 보세요!
👉🏻 GEO 마케팅 커뮤니티 바로가기

GEO 성과 측정을 위한 새로운 지표

방문자 수를 확인하던 방식에서 벗어나 이제는 다음 두 가지 지표에 집중해야 합니다.

AI 인용률(Citation Rate):

온더 AI 실제 출처(Source)로 언급한 빈도 데이터 추적 화면
온더 AI 실제 출처(Source)로 언급한 빈도 데이터 추적 화면

AI가 유저의 질문에 답변을 생성할 때, 우리 브랜드나 콘텐츠를 실제 출처(Source)로 언급한 빈도를 뜻합니다. 최근 업계에서는 이를 ‘인용 점유율(Share of Citation)’이라고 부르기도 하며, 전통적인 SEO의 ‘클릭률’처럼 중요한 지표로 여기고 있습니다.

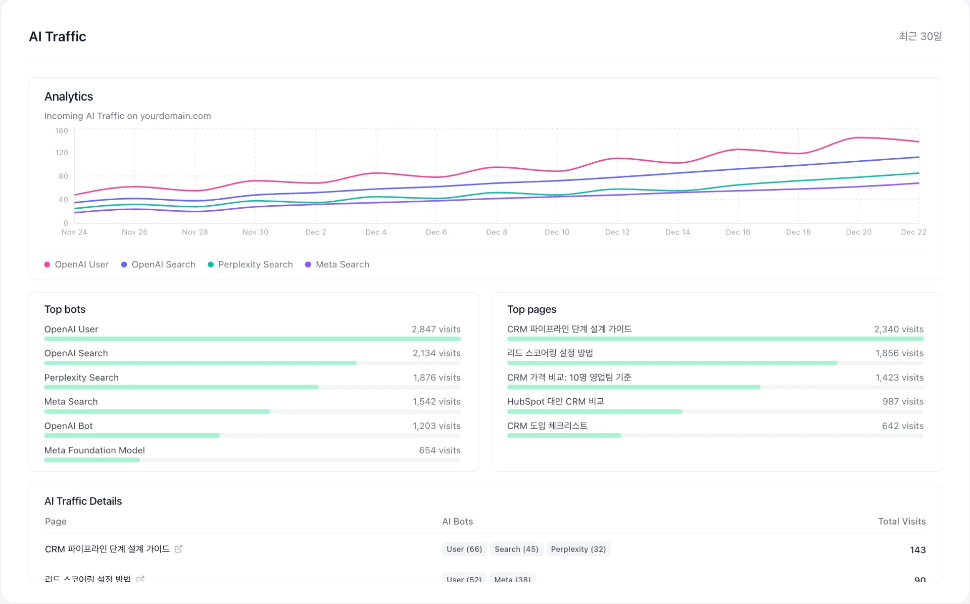
AI 크롤러 트래픽(AI Crawler Traffic)

온더 AI 생성형 AI 봇이 우리 웹사이트 데이터
온더 AI 생성형 AI 봇이 우리 웹사이트 데이터

일반 사용자가 아닌, 생성형 AI 봇이 우리 웹사이트에 방문한 수치를 의미합니다.

서버 로그나 보안 툴을 통해 AI 크롤러가 얼마나 자주, 어떤 페이지를 훑어가는지 분석할 수 있는데요. 크롤러의 방문 빈도가 높다는 것은 AI 엔진이 우리 사이트의 정보를 ‘최신성이 높고 신뢰할 만한 데이터’로 판단하고 있다는 신호입니다.

만약 특정 핵심 페이지에 AI 크롤러 방문이 끊겼다면 해당 콘텐츠가 AI에게 더 이상 가치 없게 느껴지거나 구조적 결함(스키마 마크업 오류 등)이 생겼을 가능성이 큽니다.

즉, AI 크롤러 트레픽은 생성형 AI 엔진과의 커뮤니케이션 상태를 체크하는 ‘건강검진 지표’로 활용할 수 있습니다.

해당 데이터(이미지 자료)는 온더 AI 솔루션 내부에서 쉽게 추적 가능하며

현재 하단 링크를 통해 무료로 시작 가능합니다.

검색을 기다리지 말고 AI에 인용되는 콘텐츠 만들기

클릭이 줄어드는 시대를 두려워할 필요는 없습니다.

지금 우리의 브랜드 메시지를 AI가 이해할 수 있는, 질문과 답변의 구조로, 명확한 판단 근거가 담긴 언어를 통해 전달하면 됩니다.

선택되는 콘텐츠로 GEO 마케팅을 하고 싶다면 온더 AI 7일 무료 체험을 해보세요.
리스크 없이 실제 인용률 데이터와 GEO 성과를 확인할 수 있어요.

온더AI 인사이트 기능 중 'Citation Analytics'

Share article