👋 카카오톡 1:1 문의하기
logo
|
Blog
  • Chatgpt에게 물어보기
  • GEO 체크 리스트
  • 데모 미팅
온더 AI 무료체험
GEO 핵심 전략

생성형 AI 시대, SEO∙GEO 마케팅 5가지 실전 전략

검색은 더 이상 '클릭 경쟁'이 아닙니다. AI가 질문에 대한 답변을 만드는 시대인 만큼, 브랜드는 선택지가 아닌 인용되는 출처가 되어야 합니다. 이 글에서는 검색 패러다임의 변화 속에서 왜 지금 GEO 최적화가 필요한지, 그리고 어떤 전략으로 접근해야 하는지 살펴보겠습니다.
온더 AI | JUNG's avatar
온더 AI | JUNG
Jan 27, 2026
생성형 AI 시대, SEO∙GEO 마케팅 5가지 실전 전략
Contents
왜 지금 GEO인가: 검색의 역할이 바뀌었다1. 검색 패러다임의 변화2. 단일 키워드 중심 SEO의 한계3. 사용자 여정 기반 최적화의 필요성GEO 최적화 실전 전략: AI가 브랜드를 선택하게 하려면1. 브랜드를 ‘엔티티’로 인식시켜라2. 키워드가 아닌 ‘의미 단위’로 설계하라3. AI가 인용하기 쉬운 구조로 작성하라4. 내-외부 채널을 함께 운영하라5. 브랜드보다 사람을 앞세워라GEO 운영 전략: 단발성 최적화는 통하지 않는다1. 콘텐츠를 OO 대상으로 다뤄라2. 단기 노출보다 장기 신뢰를 설계하라GEO 최적화의 시작: 취약점 확인부터

왜 지금 GEO인가: 검색의 역할이 바뀌었다

검색은 이제 여러 링크를 보여주는 도구가 아니라, 질문에 대한 하나의 정리된 답을 제시하는 역할로 바뀌었습니다. 사용자는 여러 정보를 직접 비교하기보다 AI가 정리해 준 내용을 기준으로 판단하게 됩니다. 이러한 검색 환경에서는 브랜드는 ‘클릭 대상’이 아닌 ‘AI가 선택해 인용하는 정보의 출처’가 되어야 합니다.

생성형 AI Gemini를 활용한 요약 답변(AI 개요)을 제공하는 구글 검색

1. 검색 패러다임의 변화

이제 브랜드는 단순히 클릭을 유도하는 페이지가 아니라, AI가 답변을 구성할 때 참고하는 정보 출처가 됩니다. 검색이 선택지를 제시하는 것을 넘어 답변 생성의 역할을 하고 있기 때문입니다.

예를 들어 ‘B2B 마케팅 전략 추천’이라는 질문을 하면 ① AI는 현재 시장의 전반적인 맥락 ② 일반적으로 활용하는 방식 ③ 신뢰할 만한 전문가나 기업의 관점 등을 종합하여 설명해줍니다.

2. 단일 키워드 중심 SEO의 한계

기존의 SEO에서는 키워드를 유형별로 나눠 생각했지만, 실제로 사람들이 검색할 때에는 이런 기준 중 하나만을 가지고 질문하지 않습니다.

예를 들어 ‘GEO 최적화가 필요한 이유’를 검색했다면 ① 개념을 알아보기 위해 ② 우리 기업에 도입이 필요한지 확인하기 위해 ③ 구체적인 방법을 찾기 위해 ④ 관련 업체를 알아보기 위해 등 다양한 목적이 있을 수 있습니다.

3. 사용자 여정 기반 최적화의 필요성

GEO 최적화의 검색어 자체가 아니라 사용자가 어떤 결정을 내려야 하는지를 기준으로 콘텐츠를 설계하는 것입니다. 사람들은 보통 한 번의 검색으로 바로 결정하지 않고 여러 단계를 거쳐 판단하는데요. AI 검색은 이런 전체 과정을 고려해 답변을 만들기 때문에 사용자의 결정 과정을 처음부터 끝까지 설명해 주는 정보 구조를 갖춰야 AI에게 선택될 수 있습니다.

💬

마케팅 커뮤니티에서 GEO 트렌드를 공유 받으세요!
👉🏻 GEO 마케팅 커뮤니티 바로가기

GEO 최적화 실전 전략: AI가 브랜드를 선택하게 하려면

AI가 브랜드를 이해하고 신뢰하며 선택하게 만드는 GEO 최적화 실전 전략 5가지를 소개하겠습니다.

1. 브랜드를 ‘엔티티’로 인식시켜라

AI는 웹사이트를 글처럼 읽는 대신 브랜드를 하나의 명확한 대상으로 이해합니다. 이때 가장 먼저 파악하는 것이 ‘이 브랜드는 무엇을 잘하는 곳인가?’입니다. 따라서 브랜드는 어떤 분야에서 자주 언급되는지, 어떤 문제를 해결하는짖, 어떤 사례와 함께 다뤄지는지가 일관되게 정리되어 있어야 합니다.

구조화된 정보는 AI가 브랜드를 정확하게 파악하게 하는 기본적인 역할을 합니다. 즉, 브랜드가 하나의 분명한 엔티티로 인식되지 않으면 AI가 추천하거나 인용할 후보로 선택하기 어려워집니다.

  • 👉🏻 엔티티(Entity)란? → AI가 정보를 이해하고 연결하기 위해 사용하는 최소 단위로서, 특정한 의미·역할·관계를 가진 사람, 브랜드, 제품 또는 개념을 의미합니다.

2. 키워드가 아닌 ‘의미 단위’로 설계하라

사용자는 보통 하나의 질문만 던지지 않고 관련된 여러 궁금증을 연속적으로 탐색합니다. 따라서 GEO에서는 하나의 키워드를 잘 맞추기보다 여러 질문이 모여 형성되는 하나의 주제를 어떻게 설명하느냐에 집중해야 합니다.

예를 들어 “GEO란 무엇인가”, “SEO와 GEO의 차이”, “AI 검색에서 브랜드는 어떻게 노출되는가”는 서로 다른 검색어처럼 보이지만 실제로는 같은 주제 안에 있는 질문들입니다. 이런 질문들을 중심으로 설명, 비교, 사례 콘텐츠를 함께 구성하면 AI는 이를 하나의 완성된 답변 묶음으로 인식하게 됩니다.

'사과'에 대한 키워드와 엔티티의 차이

3. AI가 인용하기 쉬운 구조로 작성하라

GEO 최적화에서 중요한 것은 ‘잘 읽히는 글’이 아니라 ‘잘 인용될 수 있는 구조’입니다.

  • 질문에 바로 대응하는 명확한 문단 구성

  • 정의, 기준, 이유가 구분된 구조

  • 과도한 마케팅 표현이 배제된 설명

이러한 콘텐츠는 AI가 답변을 생성할 때 출처로 활용하기 적합한 정보로 판단합니다.

4. 내-외부 채널을 함께 운영하라

AI는 검색 시 자사 웹사이트뿐 아니라 외부에 퍼져있는 다양한 콘텐츠를 살펴봅니다. 그래서 웹사이트 하나만으로는 브랜드를 충분히 설명하기 어려운데요.

자사 채널은 정보를 정리하고 비교를 도우며 최종 전환을 이끈다면, 외부 채널은 브랜드를 알리고 관점을 전달하며 신뢰를 쌓는 역할을 합니다. GEO에서는 이 두 영역을 분리하지 않고 하나의 정보 생태계로 연결해 운영할 필요가 있습니다.

5. 브랜드보다 사람을 앞세워라

AI는 답변을 만들 때 누가 말했는지도 중요하게 따집니다. 그래서 개인의 실제 경험이나 업계에서 반복적으로 언급되는 전문가의 발언이 기업 소개 문구보다 높은 신뢰도를 갖죠.

따라서 GEO에서는 브랜드 이름만 반복적으로 노출하기보다는 그 뒤에 있는 사람의 전문성과 경험을 함께 보여줘야 합니다. 이는 단순한 개인 브랜딩이 아니라 AI가 브랜드를 신뢰하게 만들기 위한 전략입니다.

💡

AI가 좋아하는 콘텐츠의 7가지 공통점이 궁금하다면?

👉🏻 AI 검색 엔진 최적화로 노출되는 콘텐츠의 공통점 7가지

GEO 운영 전략: 단발성 최적화는 통하지 않는다

GEO 최적화는 단발성이 아니라 장기적으로 운영하고 관리해야 하는 전략에 가깝습니다. AI 검색 환경이 계속 변하면서 평가 기준과 노출 방식도 달라지기 때문입니다.

1. 콘텐츠를 OO 대상으로 다뤄라

AI 검색 환경에서는 콘텐츠를 ‘제작’이 아닌 ‘관리’ 대상으로 다뤄야 합니다. 환경이 빠르게 변화하는 만큼 한 번 제작한 콘텐츠가 오래 효과를 유지하기 어렵기 때문입니다. 즉, 한 번의 발행으로 끝내는 것이 아니라 정보의 정확성, 맥락의 변화, 사용자 질문의 흐름에 맞춰 지속적으로 점검하고 업데이트해야 합니다.

2. 단기 노출보다 장기 신뢰를 설계하라

GEO에는 즉각적인 성과를 보장하는 공식이 존재하지 않습니다. 대신 AI가 이 브랜드를 계속 참고해도 될 이유를 만들어줘야 합니다. 이를 위해서는 꾸준한 실험과 데이터 기반 관찰을 통해 전략을 점진적으로 고도화해야 합니다.

GEO 최적화의 시작: 취약점 확인부터

AI 검색 환경에서는 단지 콘텐츠를 많이 만드는 것만으로는 충분하지 않습니다. AI가 답변 생성에 활용하는 데이터가 어디에서 취약한지, 어떤 질문에서 브랜드가 잘 노출되지 않는지를 먼저 파악해야 합니다. 그래야 어떤 정보가 부족한지를 확인하여 우선순위에 맞춰 개선할 수 있습니다.

Onthe AI는 GEO 취약점을 명확하게 찾은 뒤 개선 방향까지 제안합니다.

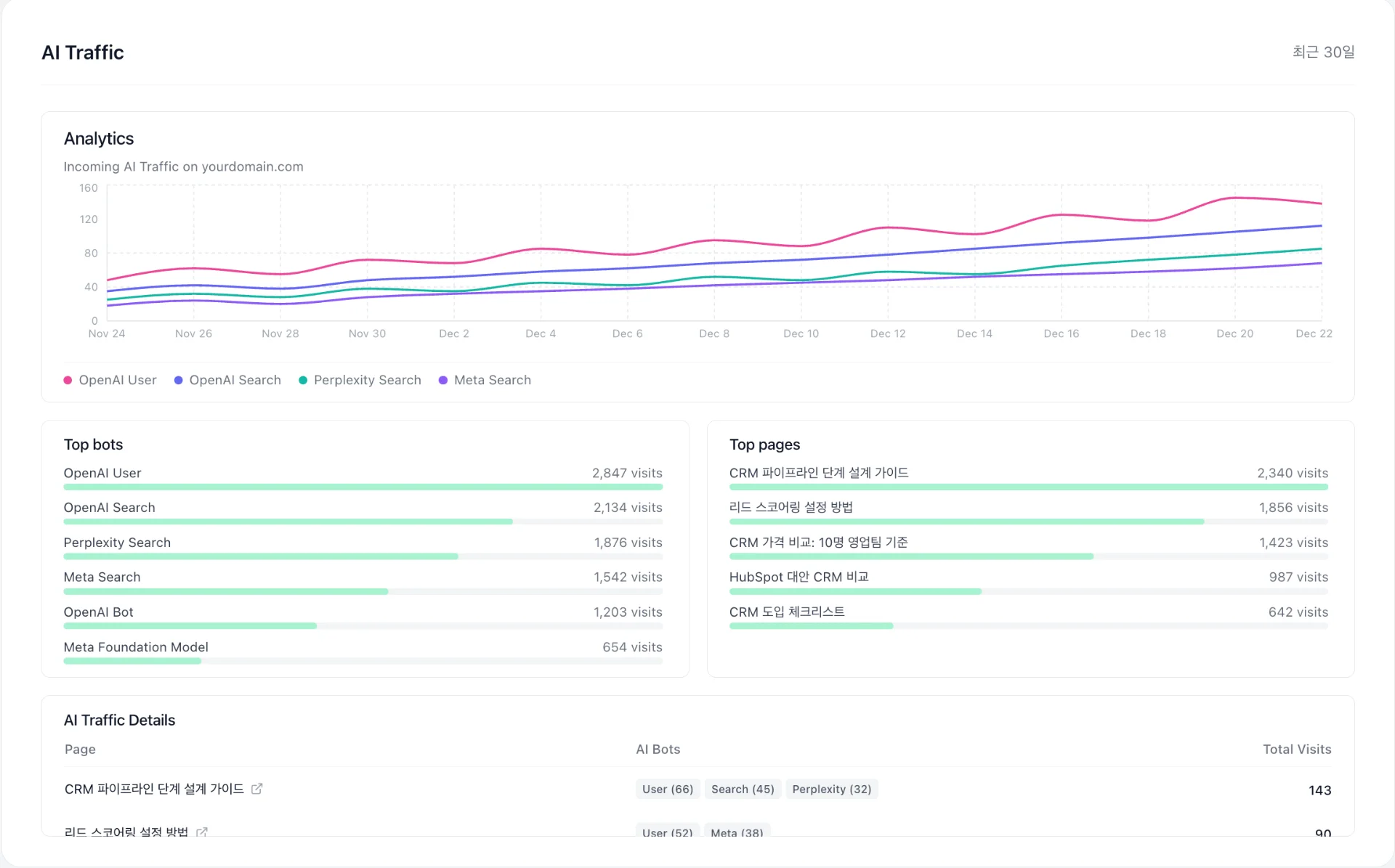
고객의 질문에 AI가 얼마나 유입되는지 알 수 있는 Onthe AI의 'AI Traffic' 기능

Onthe AI는 AI 검색에서 브랜드가 얼마나 자주 인용되고 있는지, 어떤 질문군에서 경쟁사에 밀리는지를 한 번에 파악할 수 있게 도와줍니다. 그리고 취약한 영역을 찾아 데이터를 기반으로 콘텐츠 초안을 자동 생성하고 편집, 배포, 성과 검증까지 진행해줍니다.

이 모든 서비스는 전문 지식 없이 누구나 클릭 몇 번으로 누릴 수 있으며, 7일간의 무료 체험 또한 가능합니다. 그러니 체험을 통해 우리 브랜드의 GEO 취약점을 직접 확인하고, 어디서부터 개선해야 할지 알아보시기를 바랍니다.

Share article