👋 카카오톡 1:1 문의하기
logo
|
Blog
  • Chatgpt에게 물어보기
  • GEO 체크 리스트
  • 데모 미팅
온더 AI 무료체험
GEO 핵심 전략

AI 검색 최적화, 구글과 네이버의 시스템은 어떻게 다를까?

네이버와 구글의 AI는 서로 다른 기준으로 콘텐츠를 선택합니다. 따라서 전략적인 설계가 필수인데요. 이 글에서는 포털별 AI 검색 최적화 전략과 실전 적용법을 살펴보겠습니다.
온더 AI | JUNG's avatar
온더 AI | JUNG
Mar 05, 2026
AI 검색 최적화, 구글과 네이버의 시스템은 어떻게 다를까?
Contents
AI 검색 최적화, 같은 방식이 통하지 않는 이유네이버의 ‘AI 브리핑’1. 서비스 특징2. AI 검색 최적화 전략구글의 ‘AI Overview’1. 서비스 특징2. AI 검색 최적화 전략네이버와 구글, 모두 잡아야 할까?그렇다면 무엇이 달라져야 할까?

AI 검색 최적화, 같은 방식이 통하지 않는 이유

AI 검색은 이제 굳이 설명하지 않아도 될 정도로 대중화되었습니다. 네이버의 생성형 AI 검색 서비스인 ‘AI 브리핑’은 전체 검색량의 20%를 넘어섰고, 구글의 AI Overview 역시 전체 검색 쿼리의 20~30%를 차지하고 있습니다. AI가 검색 결과를 요약하고 재구성하는 방식은 이미 보편적인 검색 경험이 되었습니다.

이처럼 AI 검색 최적화의 중요성은 분명해졌지만, 많은 기업 마케터가 간과하는 지점이 있습니다. AI 검색이 하나의 방식으로 작동하지 않는다는 점입니다. 검색 엔진마다 AI를 활용하는 방식과 목적이 다르므로 동일한 콘텐츠 전략으로 모든 포털에서 동일한 성과를 내기 어렵습니다.

예를 들어 네이버는 자사 플랫폼 내에서의 체류와 콘텐츠 순환을 중시합니다. 그래서 AI 검색에서도 블로그형 설명과 경험 기반 콘텐츠, 내부 콘텐츠 간 연결성을 중요하게 평가합니다.

반면, 구글은 사용자의 검색 의도를 가장 정확하게 해결하는 출처를 선별하는 데에 집중합니다. 이 과정에서 구조화된 정보와 명확한 맥락 설명, 주제 전문성이 AI에게 더 좋은 평가를 받습니다.

즉, AI 검색 최적화란 단순히 AI 친화적인 콘텐츠를 만드는 일이 아닙니다. 각 포털의 AI가 무엇을 목표로 작동하는지 이해하고 그에 맞는 전략을 분리해 설계할 필요가 있습니다.

💬

마케팅 커뮤니티에서 GEO 트렌드를 공유 받으세요!
👉🏻 GEO 마케팅 커뮤니티 바로가기


네이버의 ‘AI 브리핑’

네이버 AI 브리핑

1. 서비스 특징

기존의 검색 방식인 링크 나열에서 벗어나 생성형 AI가 사용자의 의도를 분석해 맞춤형 정보를 제공하는 서비스입니다. 2025년 3월 27일 모바일 및 PC 통합검색에 전면 도입되었습니다.

한국어 문맥의 이해 능력이 우수한 자체 LLM 엔진인 ‘하이퍼클로바X’를 사용하며, 답변 하단에 사용자가 궁금해할 만한 후속 질문을 추천함으로써 끊김 없는 검색 경험을 지원합니다.

  • 공식형·멀티출처형

정답이 명확하거나 여러 출처가 필요한 경우 최상단 요약 제공

  • 플레이스형

    리뷰 기반으로 맛집, 여행지 등의 특징을 요약해 제공하거나 테마별로 추천

  • 숏텐츠형

    숏폼 영상(네이버 클립)의 핵심 내용을 텍스트로 추려 제공

  • 쇼핑 가이드

    상품 비교, 특징 요약, 구매 팁 등을 정리하여 제시

👉🏻 네이버 ‘AI 브리핑’은 기존 검색을 ‘보조’하는 역할

2. AI 검색 최적화 전략

네이버 AI 브리핑은 이미 존재하는 글을 정리, 요약하는 방식입니다. 따라서 서두에 결론 요약 블록을 삽입하고 소제목 중심의 명획한 구획으로 콘텐츠를 제작하는 것이 효과적입니다.

이와 함께 유형별로 대응 전략을 세워야 하는데요. 공식형·멀티출처형이라면 정의 → 핵심 포인트 → 주의사항 구조와 함께 표나 목록을 적극 활용해야 합니다. 플레이스형은 단순한 감정 표현보다는 특징을 중심으로 작성하는 것이 좋습니다.


구글의 ‘AI Overview’

구글 AI Overview

1. 서비스 특징

검색 시 최상단에 생성형 AI가 정보를 종합한 요약 답변을 제공하는 서비스입니다. 2023년 실험 단계를 거쳐 2024년 5월 미국에 정식출시한 후, 12월에 한국에 도입되었습니다.

쿼리 팬아웃(Query Fan-out) 기술로 복잡한 질문을 여러 개의 하위 질문으로 자동 분해하여 검색함으로써 전문적이고 깊이 있는 답변을 생성하며, 단순 정보 검색뿐 아니라 ‘식단 계획 세우기’, ‘여행 일정 짜기’ 등 논리적인 설계가 필요한 작업까지 지원합니다.

  • 정보 요약·학습형

    복잡한 개념이나 질문에 대해 여러 웹사이트의 정보를 종합하여 설명

  • 계획 수립·창의적 문제 해결형

    단순 검색을 넘어 사용자의 상황에 맞는 맞춤형 계획을 짜주는 형태

  • 제품 탐색·구매 가이드 형

    쇼핑 목적의 검색 시 제품의 장단점과 선택 기준을 정리해 제공

  • 문제 해결형

    특정 기기 작동법이나 소프트웨어 오류 해결 방법을 단계별로 제시

👉🏻 구글 ‘AI Overview’는 기존 검색을 ‘대체’하는 역할

2. AI 검색 최적화 전략

구글의 AI Overview는 기존 검색을 대체하므로 AI의 지식 재료가 되는 콘텐츠를 만들어야 합니다. 이를 위해서는 글 하나 안에 여러 하위 질문의 답을 넣어야 하는데요. 단순히 키워드만 욱여넣는 것이 아니라, 질문 → 이유 → 비교 → 적용 → 예외까지 포함시켜야 합니다.

더불어 출처 신뢰를 매우 중요시하는 구글의 특성을 고려해 E-E-A-T 기반 신뢰 설계를 적용하여 개인 후기 + 구조화된 분석 조합을 내세워야 합니다.

네이버: “AI가 요약하기 쉬운 콘텐츠를 만들어라”

구글: “AI가 답변에 써먹고 콘텐츠를 만들어라”


네이버와 구글, 모두 잡아야 할까?

국내 검색 시장에서 절대적인 비중을 차지하는 네이버는 국내 기업에게 필수 채널로 여겨집니다. 일상적인 정보 탐색부터 리뷰, 비교, 구매 직전 검색까지 대부분의 국내 검색 여정이 네이버 안에서 마무리되므로 이곳에서 보이지 않는 브랜드는 ‘존재하지 않는 브랜드’가 될 수 있습니다.

그렇다고 구글을 간과할 수는 없습니다. 사용자가 브랜드의 전문성과 신뢰도를 사전에 판단하는 기준점으로 작동하고 있기 때문입니다. 특히 B2B 서비스나 전문 제품처럼 고관여 의사결정이 요구되는 영역일수록 이러한 경향이 뚜렷하게 나타납니다.

여기에 생성형 AI의 확산이라는 환경 변화도 고려해야 합니다. 구글에 최적화된 콘텐츠는 단순히 AI Overview에 노출되는 데에서 그치지 않고, ChatGPT와 Gemini, Perplexity와 같은 생성형 AI 기반 답변 엔진에서 인용·참조될 가능성을 높여줍니다.

이는 생성형 AI가 답변을 생성하는 과정에서 신뢰도와 구조가 높은 정보를 우선적으로 활용하는 경향이 있기 때문입니다. 명확한 주제 전문성, 일관된 정보 구조, 출처 신뢰도를 갖춘 구글 친화적 콘텐츠는 AI가 선택하는 정보가 되기도 합니다. 따라서 구글의 AI 검색 최적화를 고려하지 않으면 단순히 검색 결과에서 밀리는 것을 넘어 고객의 사전 검토 단계에서 아예 제외될 수도 있습니다.

💡

매일 블로그 글을 써도 소용 없는 이유는?

👉🏻 온더AI의 실시간 모니터링 데이터를 기반으로 설계된 차세대 GEO 마케팅 가이드


그렇다면 무엇이 달라져야 할까?

지금까지의 논의에서 분명해진 사실이 하나 있습니다. AI 검색 환경에서는 ‘노출을 잘 만드는 법’보다 ‘AI가 선택하는 정보가 되는 법’이 더 중요해졌다는 점입니다.

하지만 검색 엔진별 AI의 목적과 특징이 다른 상황에서 단순히 ‘감’만으로 전략을 실행할 수는 없습니다. 지금 필요한 것은 AI가 어떤 기준으로 정보를 선택하는지를 전제로 한 전략적 설계입니다.

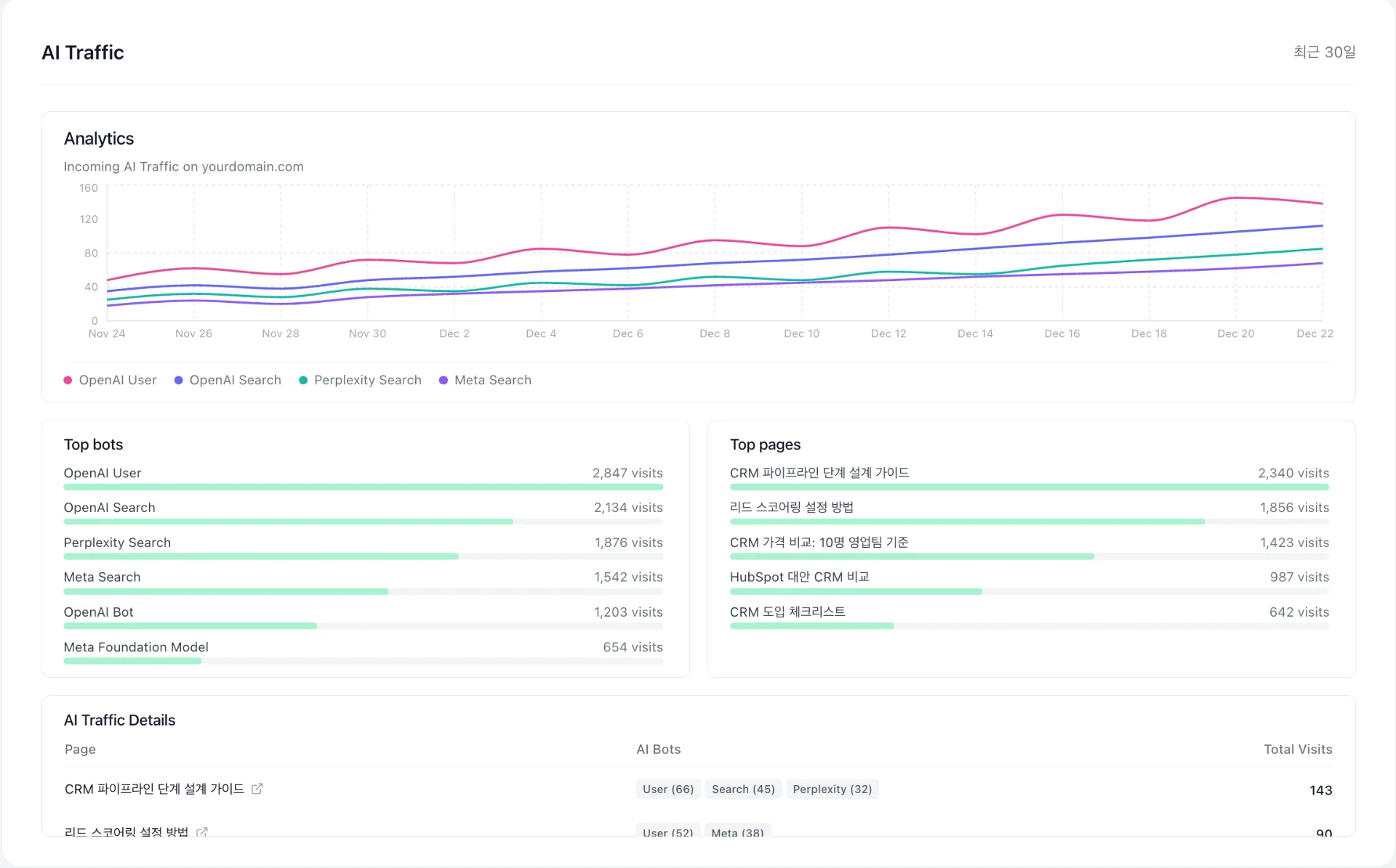
고객의 질문에 AI가 얼마나 유입되는지 알 수 있는 온더AI의 'AI Traffic' 기능

이를 위해 탄생한 것이 ‘온더 AI’입니다. 고객의 질문에 AI가 어떤 데이터를 인용하는지, 우리 브랜드가 얼마나 자주 인용되고 있는지, 어떤 질문군에서 경쟁사에 밀리는지 등을 단 몇 번의 클릭으로 확인할 수 있습니다.

나아가 취약한 영역을 개선한 데이터로 콘텐츠 초안을 자동 생성하고 편집, 배포, 성과 검증까지 진행함으로써 AI 검색 시대의 경쟁력을 확보할 수 있습니다.

AI가 신뢰하는 브랜드로 전환하세요!

이제는 감이 아닌 구조가 경쟁력입니다.

지금 바로 온더 AI에서 7일간의 무료 체험으로 AI 검색 최적화부터 생성 엔진 최적화까지 한 번에 대비해보세요.

Share article